RoRvsWild

Ruby APM & Error tracking

Your Rails app
on the fast track

Slow and unreliable websites lose customers. RoRvsWild monitors the performances and errors of your Ruby on Rails applications and provides you with insights to optimize what matters.

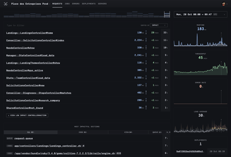
RoRvsWild dashboard showing request performance metrics
So I found @rorvswild. Simple, slick, well done. Stefan Botzenhart Stefan Botzenhart

Optimized for Rails developers' happiness

Troubleshoot in record time
Performance + Exceptions

RoRvsWild is easy to use, made by and for busy Ruby on Rails developers with no time to waste on undecipherable graphs and endless settings.

Requests

Measure the response time and throughput. Find out where to focus your optimizations on, and the bottlenecks in your code.

Background Jobs

Supervise ActiveJob, Sidekiq, GoodJob, Solid Queue, Resque, and DelayedJob. Benchmark SQL queries and their impact.

Errors

Be notified by email, Slack or Teams when a new kind of exception happens. Get all the details you need to fix issues faster.

Deployments

Automatically track code revisions. Compare their impacts on performances and error rates.

Servers

Keep an eye on critical servers metrics: Average load, RAM, swap, CPU and disk space.

The simplicity of RoRvsWild reminds me why Rails is the ultimate solo developer framework. Add the gem, bundle install, restart server - boom, you've got request monitoring. Kaleb Lape Kaleb Lape

All-in-one monitoring gem

Get up to speed

RoRvsWild is easy to set up and saves you hours optimizing all your Ruby on Rails applications.

        
          # Add to your Gemfile
          gem "rorvswild"
        
        Gem version 1.10.0
      

Unlimited apps

Monitor all your apps and environments from a single account.

Unlimited devs

Grant access to all the developers in your team. Manage alerts per app.

Any Rails hosting

RoRvsWild supports Heroku, Scalingo, and all other kind of Ruby hosting.

Any Data store

RoRvsWild supports Redis, MongoDB, Elasticsearch, and all SQL databases.

If you are using Rails, try @rorvswild. it’s genuinely great! Shivam Mishra Shivam Mishra
Just discovered your product and I love it already. It’s nice to see a dedicated APM for Rails. Florent Angles Florent Angles
I use @rorvswild for SupeRails and a few other projects. good stuff! Yaroslav Shmarov Yaroslav Shmarov

Pricing

Keep your kidneys

RoRvsWild is the most affordable APM for Rails.

Monthly requests + jobs

  • 0
  • 10M
  • 50M
  • 100M
  • 10€ +10€/M over 1M
  • 100€ +5€/M over 10M
  • 300€ +2€/M over 50M
  • 400€ +1€/M over 100M
  • Example: 15M Req+jobs → 125€
  • Monthly billing
  • Cancel anytime
  • Free for open source apps
  • 14-day free trial
  • No credit card required
  • Consumption estimate
Try for free
Great work on RoRvsWild. I'll be moving my Rails projects over […]. +1 happy customer! James O'Reilly James O'Reilly
I use RoRvsWild daily. It's part of my morning routine and very pleasing. Lucien Chastan Lucien Chastan
I absolutely love adore and want to use your product forever! Lethale Lethale
View gem
Try for free